ITSUA
ACCEPTING NEW WORK
/ WORK / 007 — BLAZE REVIEWS ← PREV · 006 PLEXIWIRE · 008 SWING IOT →
§ CASE / 007 · HOSPITALITY · AI & DATA

Blaze Reviews

Performance intelligence for hotels — aggregates guest reviews across OTAs and distills them into dashboards, competitive benchmarks and assigned action items.

BLAZEREVIEWS.CO ↗
START YOUR OWN

ITSUA designs, builds, and operates custom web applications for product teams in 20+ verticals. Consider starting own project similar to this one.

REQUEST PROPOSAL
CLIENT
Blaze Reviews
VERTICAL
Hospitality
CATEGORIES
AI & Data · SaaS · Design & UX
YEAR
2023
STATUS
Active
STACK
7 tools
FACT - 01
50+
hotels
being updated daily
FACT - 02
80K>
reviews
collected from 4 sources
FACT - 03
210K>
aspects
extracted and categorized
§ 01
Context

Star ratings don't explain why guests are happy or unhappy, and feedback lives in a dozen disconnected channels.

Hotel teams rely on intuition because the raw review corpus is too large to read and too messy to analyse by hand — and generic feedback forms miss the full guest experience from booking to checkout.

§ 02
Approach

From intuition to intelligence.

L1 · Aggregate Reviews pulled from major OTAs, normalised and deduplicated Node.js · MySQL Unified corpus, daily refresh
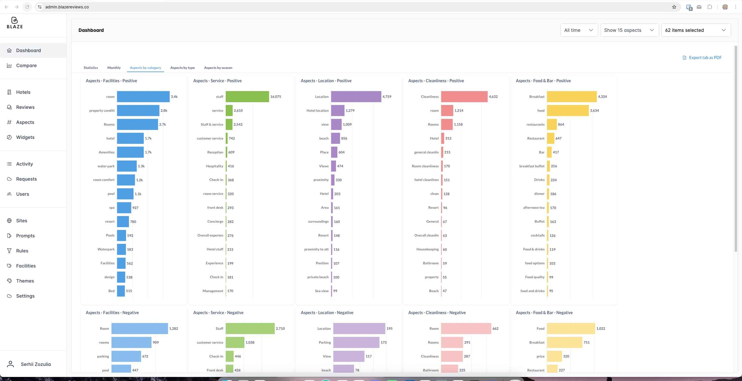
L2 · Analyse Aspect-level sentiment across categories, trip types and seasons Nest · ChatGPT Patterns & SWOT per property
L3 · Act Dashboards, competitive benchmarks, task assignment, scheduled PDFs Vue · Metabase Insight that becomes operations
§ 03
Outcome

Hotels move from reactive to proactive.

Managers see performance split by category, trip type and season, benchmark against competitors with automated SWOT, and convert review signals into tasks assigned to the team — with daily, weekly or monthly PDF reports delivered to inboxes. Helped the founder secure their first investment.

§ 04
Stack
ASTRO VUE NODE.JS NEST MYSQL CHATGPT METABASE
§ TESTIMONIAL
Website & Web App Development for Data Dasbhoard Creation
“ITSUA is a team of professionals who work very organized with a clear working process.”
ITSUA's work has helped the client receive their first investment. The team is very organized and has a clear working process. ITSUA is creative and offers solutions that bring value to the client's customers. ITSUA goes above and beyond to meet deadlines, becoming a reliable partner for the client.
Lital Shpaner
Lital Shpaner
FOUNDER & CEO, BLAZE
READ FULL REVIEW ON CLUTCH
← PREV CASE
Plexiwire
Live Shopify + Allegro · unified via BaseLinker
NEXT CASE →
Swing IOT
HMI design system delivered